TradingView 警報是在市場達到您的自定義條件時觸發的即時通知。本文詳細介紹了如何通過 TradingView 設置警報,以便在 Bybit 網頁端和 App 端即時接收推送通知。
注意:
-
用戶須升級至 TradingView Essential 後才能使用警報功能。
-
請勿對外分享您的Webhook URL,因為這可能將導致您收到詐騙訊息。
-
所有的 TradingView 警報僅根據用戶的設置發送。
第 1 步:通過以下兩種方式之一獲取您的 Bybit Webhook URL:
-
通過圖表右上方的 TradingView 警報
-
點擊圖表右上角的 TradingView 警報。

-
TradingView 警報窗口隨即出現。點擊設置 TradingView 警報,然後點擊複製 URL 獲取 Bybit Webhook URL。

-
通過帳戶和安全下的 TradingView 警報
-
點擊複製 URL 獲取 Bybit Webhook URL。
-
點擊導航欄右側的個人資料圖示,然後點擊帳戶和安全進入帳戶和安全頁面。接下來,選擇 TradingView 警報。

溫馨提示:請務必在警報消息框中複製粘貼我們的範本 — 交易所={{exchange}}, 代碼={{ticker}}, 價格:{{close}}, [可選消息的接收位置] — 以便及時收到 TradingView 警報消息。否則,您的 TradingView 警報可能會發送至未知選項卡下。

其他選項卡:如果您使用其他交易所的圖表進行繪圖,您的警報可能會發送至其他選項卡下,此處將顯示其他交易所的策略警報。
未知選項卡:如果您未在消息框中填寫“交易所={{exchange}}”,則警報可能會發送至未知選項卡下。
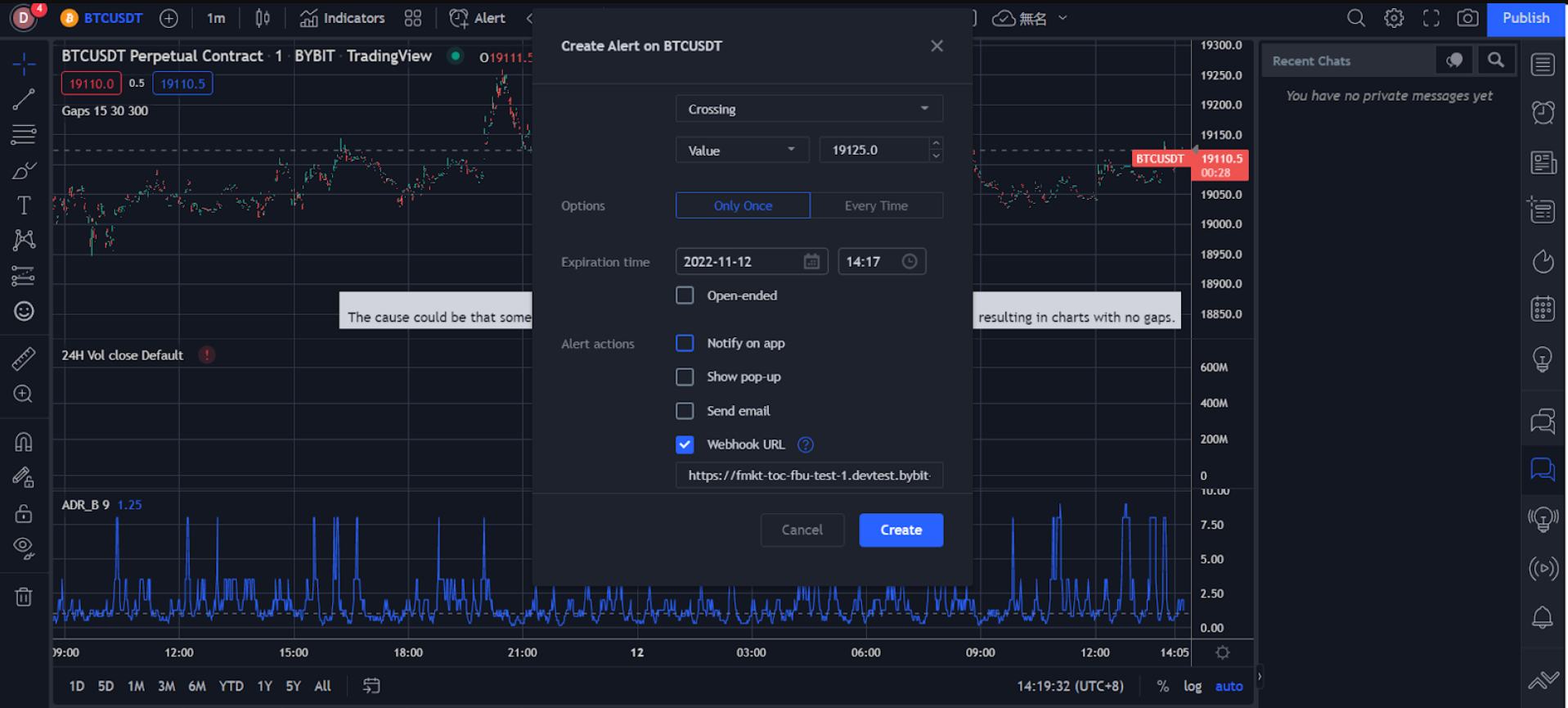
第 2 步:通過 Bybit Webhook URL 在 TradingView 上設置價格、指標和自定義圖表警報。
-
價格警報
-
在導航欄中點擊警報。
-
在創建警報窗口中設置您的警報偏好,包括觸發價格、觸發頻率、到期時間、通知方式、消息顯示等。
-
確保您輸入的所有資訊均正確無誤,然後點擊創建。

您已成功創建價格警報。
您可以在 TradingView 頁面右側的警報下查看警報歷史記錄。要編輯參數或刪除警報,請在相應警報欄中點擊設置或移除圖示進行處理。

-
指標警報
-
點擊指標欄右側的三點狀圖示,然後選擇添加指標/策略。
-
在導航欄中點擊指標。

-
在創建警報窗口中設置您的警報偏好,包括觸發條件、到期時間、通知方式、消息顯示等。

-
確保您輸入的所有資訊均正確無誤,然後點擊創建。
您已成功創建指標警報。
您可以在 TradingView 頁面右側的警報下查看警報歷史記錄。要編輯參數或刪除警報,請在相應警報欄中點擊設置或移除圖示進行處理。

-
自定義圖表警報
-
選擇左側的趨勢線圖示來繪製趨勢線和通道等。

-
右鍵點擊繪製的趨勢線或通道,然後點擊為延長線添加警報。

-
在創建警報窗口中設置您的警報偏好,包括觸發條件、到期時間、通知方式、消息顯示等。

-
確保您輸入的所有資訊均正確無誤,然後點擊創建。
您可以在 TradingView 頁面右側的警報下查看警報歷史記錄。要編輯參數或刪除警報,請在相應警報欄中點擊設置或移除圖示進行處理。
您已成功創建自定義圖表警報。

警報消息將推送至您的 Bybit 帳戶,便於您在 Bybit 網頁端或 App 端交易時即時收到推送通知。
Bybit 網頁端:您可以在 Bybit 交易頁面右下角的 TradingView 警報(公告中心內)中查看警報詳情。

Bybit App:設置的 TradingView 警報被觸發後,您將立即收到推送通知。

TradingView 警報設置完畢後,您將在 App 和網頁端即時收到警報通知。
